Quantum Monitoring

Think Like A Hacker

External Attack Surface Monitoring

Quantum Armor thinks like your attackers, providing a clear and up-to-date inventory of your publicly accessible assets, exploitable attack vectors and vulnerabilities. Daily tracking ensures immediate response when a new attack angle is discovered.

dashboard
dashboard

 

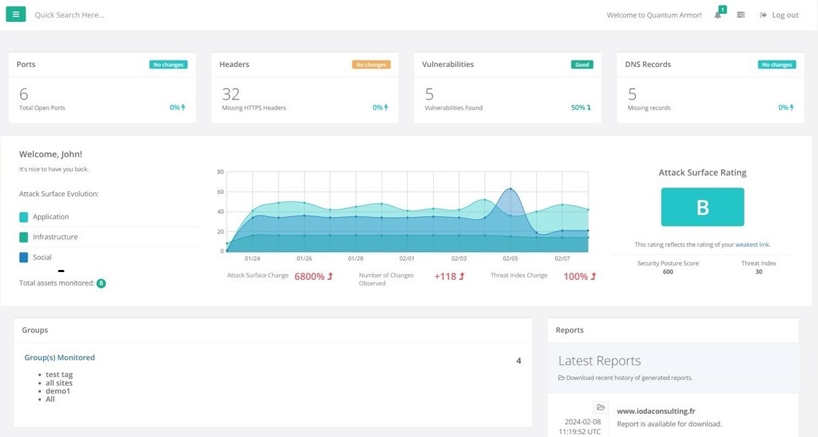
Security At A Glance

Attack Surface Rating

Quantum Armor rates your attack surface to evaluate your security posture and how it evolves on a daily basis. This rating can be made public to showcase your commitment to cyber security, or kept internal until your mitigation plan is fully implemented.

Get The Big Picture

Visualize Your Attack Surface

A picture is worth a thousand words. Visualize your weak spots and current exposure to quickly identify the weakest link in your chain. Picture what hackers see when they look at your company as a target and reduce your footprint to fly under the radar.

dashboard
dashboard

 

Pinpoint Patterns

Spot Trends

Track how your attack surface grows over time and quickly spot trends to proactively fend off attacks before their occur. Look into the past to predict the future with Quantum Armor's powerful Predicitve Breach Detection system powered by generative AI.

Contact Us

Quantum Armor™ is a Silent Breach product.
Silent Breach is a leading cybersecurity firm specializing in network security and digital asset protection.
Please visit https://silentbreach.com to learn more.

Silent Breach, Inc.
244 MADISON AVENUE
New York City,
NY 10016, USA
P: +1 (727) 497-7941
Silent Breach SAS
32 avenue Kléber
75116 Paris
France
P: +33 1 87 65 98 25
Silent Breach, LLC
7 Temasek Boulevard,
SUNTEC Tower one,
SINGAPORE 038987
P: +65 3159 3424
Contact Form

Follow us on social media





© Silent Breach
Quantum Armor micro-site. Please visit https://silentbreach.com for more information on Silent Breach.